120平方的戶型普遍都是三房二廳二衛一廚,廚房衛生間都要有熱水,衛生間裝電熱水器怕不案全,即使裝了電熱水器用熱水沒那么快,總是要放個2分鐘才會出熱水。很不實用。衛生間裝燃氣熱水器又不安全,怕燃氣泄漏中毒。有沒有打開水龍頭就出熱水的呢?答案是肯定有的。

比如:兩個衛生間,一個廚房,共用一臺熱水器時,熱水器的選擇有三種選擇。

第一個選擇也是個人建議大家選擇的方案就是選擇燃氣熱水器。

因為燃氣熱水器的效率非常的高,可以說我們打開燃氣熱水器也就有熱水產生。燃氣熱水器對于這種家里廚房和衛生間個數比較多的家庭是非常的適合。

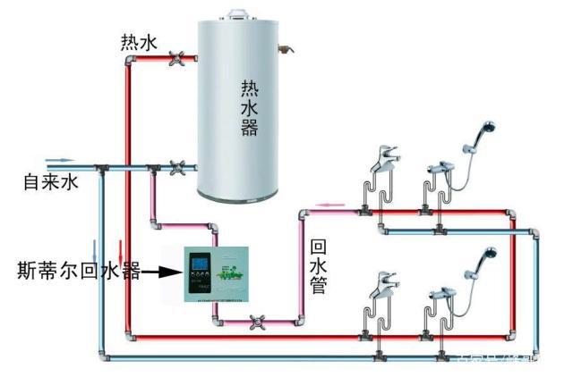
帶循環水熱水器安裝圖示意,三類熱水器安裝方式簡介
燃氣熱水器水管示意圖

第二個選擇就是儲水式的電熱水器。

對于儲水式的電熱水器,這里需要選擇很大容量的,像常規的我們家的70升的可能就滿足不了要求了。還有需要注意的一點,就是安裝的空間可能需要的比較大,比較占用空間,一般安裝在衛生間,但是不太安全。

帶循環水熱水器安裝圖示意,三類熱水器安裝方式簡介

第三個選擇方案就是空氣能熱水器。

空氣能熱水器在夏天的來事的時候,使用起來還是非常省電比較節能的,但是在冬天的時候就不是很理想,特別是對于北方的一些區域,在冬天非常不好用,這點大家一定要注意。

另外一點就是如果選擇空氣能熱水器也需要注意它的安裝空間上能否滿足滿足,因為空氣能熱水器都自帶一個很大體積的儲水桶。